口罩細菌過濾效率(BFE)檢測儀實驗裝置說明書
儀器簡介
口罩細菌過濾效率(BFE)檢測儀根據《醫用外科口罩技術要求》YY0469-2011中附錄B細菌過濾效率(BFE)試驗方法第B.1.1.1試驗儀器的要求,結合美國試驗材料學會ASTMF2100、ASTMF2101、歐洲EN14683等標準規定,測定口罩材料對細菌懸浮粒子濾除的百分數。儀器采用雙氣路同時對比采樣方法,提高了采樣的準確性,適用于計量檢定部門、科研院所、口罩生產企業以及其它相關部門對口罩細菌過濾效率的性能測試。
測試標準
YY0469-2011附錄B細菌過濾效率(BFE)試驗方法第B.1.1.1試驗儀器
YY/T 0969-2013一次性使用醫用口罩
ASTM F2101用金黃色葡萄球菌的生物氣溶膠評定醫用面罩材料細菌過濾效果(BFE)的標準試驗方法
ASTM F2100醫用口罩材料性能的標準規范
EN 14683醫用口罩-要求和測試方法
相關術語
細菌過濾效率BFE-在規定流量下,口罩材料對含菌懸浮粒子濾除的百分數
醫用外科口罩-用于遮蓋使用者的口鼻及下頜,為防止病原體微生物、體液、顆粒物等的直接透過提供物理屏障
測試原理
在口罩上游發生一定濃度的細菌氣溶膠,進入氣霧室混合均勻后,細菌氣溶膠進入兩路平行的氣路采樣系統,其中一路在采樣器上端加檢測樣品,另外一端不加樣品,作為陽性質控,通過計數陽性質控的值和樣品測試的值,之間的比值作為泄漏率,從而得出過濾效率。
操作
1.1細菌懸浮液制備
1.1.1儀器
口罩細菌過濾效率(BFE)檢測儀、高壓蒸汽滅菌器、電子天平、生化培養箱、超凈工作臺、菌落計數儀。
1.1.2試劑及材料
蒸餾水、75%消毒酒精、胰蛋白酶大豆瓊脂(TSA)、胰蛋白胨大豆肉湯培養基(TSB)、蛋白胨、酒精燈、90mm培養皿、500mL錐形瓶。
細菌懸浮液制備
培養基配置
取500mL錐形瓶,按照要求精確稱取一定量的TSA培養基,加入合適比例的蒸餾水,包扎后放入高壓蒸汽滅菌器,121°C滅菌15min,滅菌結束后取出,待其冷卻至約50°C時,將培養基逐個倒入無菌培養皿中,操作應在超凈工作臺中進行,以酒精燈的火焰周圍作為無菌區域,避免雜菌污染,每個培養皿中應倒入約27mL培養基。
無菌確認
待培養基冷卻凝固后,將其倒置放入恒溫培養箱中,37°C條件下培養24h,將有菌落生長的培養皿舍棄不用,無雜菌生長的取出備用。
細菌懸浮液制備
挑取一環金黃色葡萄球菌ATCC6538接種在適量胰蛋白胨大豆肉湯培養基中,在(37±2)°C振蕩培養(24±2)h,然后用1.5%的蛋白胨將上述培養物稀釋至約5×105cfu/ml。
管路確認
試驗開始前首先檢查一下系統管路是否連接正確,確保管路沒有漏氣、堵氣的地方,正確的管路連接如圖所示:
口罩細菌過濾效率(BFE)檢測儀
消毒
在試管中加入適量70%酒精,接入系統管路中,進入“系統消毒”模式,設定蠕動泵流量、噴霧流量及時間后,開始消毒。
用鑷子夾取酒精棉球擦拭安德森采樣器每一級的上下表面,擦拭完后,在酒精燈火焰上方將剩余酒精燃盡,并觀察采樣器微孔是否有堵塞,如有堵塞,可用針將其通開。
試驗材料/工具準備
將裝有濃度為5×105cfu/ml的金黃色葡萄球菌懸液的試管和空白廢液回收試管分別插入到試管架上,將蠕動泵夾具開關鎖緊,蠕動泵吸管伸入金黃色葡萄球菌懸液液面中,廢液回收軟管插入空白試管中。
將試驗所需的培養皿、待檢測口罩等材料一起放入儀器中,關緊儀器門。試驗進行過程中禁止向負壓柜內部放器具,否則會使柜內的污染氣體泄漏,造成環境的污染。
確認準備工作無誤后,關上系統玻璃門開始試驗。
采樣檢測
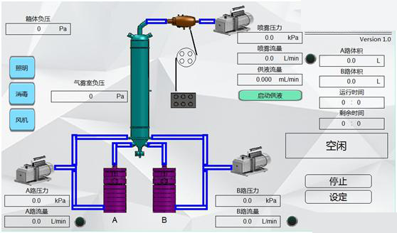
打開檢測儀的電源總開關,打開控制面板上的電源開關按鈕,系統自動進入BFE控制系統初始界面,如圖所示(系統開機初始界面配圖),打開儀器的照明燈和風機,運行5min。
口罩細菌過濾效率(BFE)檢測儀
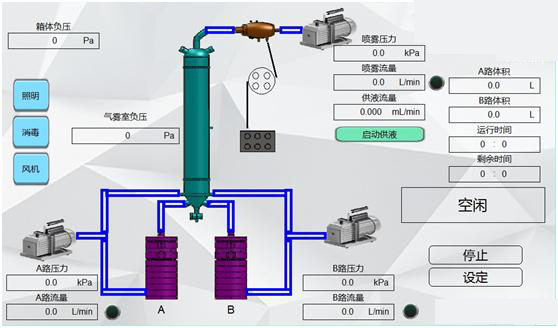
點擊“過濾試驗”按鈕,即可進入到試驗主界面,如圖所示(系統試驗主界面配圖):
口罩細菌過濾效率(BFE)檢測儀
試驗操作人員平坐或平站在儀器前方,將雙手分別放入手套內部,打開采樣頭,將制備好的培養皿逐個放入左右兩路六級安德森采樣器中,陽性對照組不加口罩,直接連入系統管路。培養皿的上蓋要反扣,以防微生物沉降在上蓋的內表面,污染培養基,影響試驗結果。
點擊“啟動蠕動泵”按鈕,設置蠕動泵流量(建議3.000ml/min),讓菌液提前由試管供到噴霧器噴嘴,目測菌液達到噴嘴最高端后停止蠕動泵。(配啟動蠕動泵軟件界面圖)
口罩細菌過濾效率(BFE)檢測儀
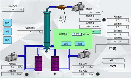
點擊系統設定按鈕,彈出系統參數設定框,根據試驗需求設定合適的蠕動泵流量(建議0.050ml/min,根據所測陽性質控值進行調節)、噴霧流量(建議10L/min)、采樣時間(默認2 min,標準所定)、供液時間(默認1 min,標準所定)以及自動清洗時間(建議1 min),點擊確定按鈕,保持參數。(配參數設置軟件界面圖)
口罩細菌過濾效率(BFE)檢測儀
點擊開始試驗選項,進入氣路平衡,實驗人員觀察各個氣路運轉是否正常,氣路平衡的目的就是在正式試驗前使各項數據進入預設工作參數,流量穩定,氣霧室壓力穩定在(-90~-120)Pa之間。如果運轉正常,顯示綠色字體,如有異常情況,顯示紅色字體。(配氣路平衡運行軟件界面圖)
口罩細菌過濾效率(BFE)檢測儀
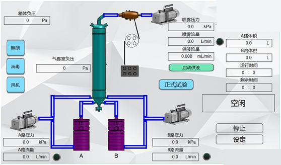
待流量穩定后,按“確認”按鈕進入正式試驗界面如圖所示,此過程完全按照系統設定里面的參數運行,運行參數見界面顯示,狀態顯示在軟件界面的右中部。采樣完畢后自動進入到采后清洗狀態。
口罩細菌過濾效率(BFE)檢測儀
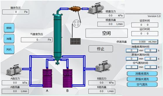
若用戶要想對氣霧室進行單獨清洗,可在軟件初始界面,點擊“系統清洗”按鈕,進入到系統清洗界面。如圖所示,系統清洗有三種選擇模式,分別為:消毒液清洗、蒸餾水清洗和空氣清洗。用戶可以根據自己的需要,選擇不同的清洗模式。
口罩細菌過濾效率(BFE)檢測儀
正式試驗結束后,逐級取出培養皿并蓋上皿蓋,標記后倒置放入恒溫培養箱中,37°C培養24h~48h。試驗中,陽性對照組應進行至少兩次試驗,最終陽性質控結果取
若用戶在試驗中途因種種原因不想在繼續試驗,可按“退出試驗”按鈕,退出本系統。本次試驗完畢后,系統會自動進入到初始空閑狀態,以備用戶進行下一次試驗。
數據處理與分析
培養結束后,將所有培養皿取出,使用菌落計數儀進行計數,并將每一級菌落數對應陽性孔轉換表進行轉換,轉換后的數值求和,即得出總菌落數,陽性質控值范圍應在(2200±500)cfu之間。
細菌過濾效率計算公式如下:
BFE=(C-T)/C×100%
式中:
C--陽性質控平均值
T--試驗組菌落總和。
陽性孔轉換表:
維護與保養
非工作試驗時間,請切斷所有電源。本檢測儀若長時間不用,應定期通電以保證儀器工作正常,通常每月通電一次,每次通電不少于30分鐘。可在氣霧室壓力平衡狀態運行30分鐘即可;
電源線長期使用后可能會出現接觸不良或斷路現象,每次使用前檢修,確保電源線無破損、裂縫、斷路現象;
禁止陽光直接曬到手套,以免加速老化。
檢測儀所配高效過濾器屬于易耗用品,正常情況下需一年更換一次;
分水濾氣器中有水滴時,請將分水濾氣器下端旋鈕松開放水,放空后,重新擰緊;
請使用軟布和中性清潔劑清潔儀器。在清洗之前,確保先斷開電源;請勿使用稀釋劑、苯等揮發性物質清潔儀器,否則會改變儀器外殼顏色、擦掉機殼上的標識、使觸摸屏顯示模糊不清等。
儀器不可放置任何化學物質。
不可超量程使用。
做好接地裝置。
未經本公司同意一律不準自行拆裝否則后果自負。



